How to Use Power ON/OFF, Power Reset, and Force Shutdown on Allxon Portal
💡 Skip ahead to:
Introduction
The Allxon Power Control tools, powered by the OOB Enabler within the Power Cycling feature, provide three essential options to remotely manage device power states for quick troubleshooting. Here’s a quick guide to each tool:
- Power ON/OFF: Remotely toggle the device’s power to troubleshoot issues or check responsiveness. It functions like a physical power-off, helping to resolve minor glitches or connectivity issues without requiring a full reboot.
- Power Reset: Restart the device to fix minor software or performance issues without shutting down completely, refreshing the system to restore functionality.
- Force Shutdown: Forcefully turn off an unresponsive device when other commands aren’t effective. It functions like performing a physical hard shutdown, allowing a fresh start without manual intervention.
Allxon Power Cycling feature also includes two automated group-level functions: Device Always ON and Power Scheduling — Learn more on How to Use Device Always ON and Power Scheduling on Allxon Portal?
Power ON/OFF
When the device is OFF:
- Open the Device List and select the device you want to manage. This will take you to the Device Details page. Locate the Power Control toggle on the right side of the page.
- Click on the Switch ON button to power on the device.

- Set the pulse duration if needed, then click on the Execute button. After executing, a Switching ON loading badge will appear in the upper right corner.


*Note: If your group contains multiple devices, you can select them in the Device List, then click on the Bulk Action button to execute this command on all selected devices simultaneously.
- Once the device powers on successfully, a confirmation banner will appear in the upper right corner. For those whose device is paired with Allxon Portal and supports Power Detection, the Power Detection field in Current Device Status will show Power On, and the Connectivity graph below will indicate online.


When the device is ON:
- Click on the Switch OFF button to power on the device.

- Set the pulse duration if needed, then click on the Execute button. After executing, a Switching OFF loading badge will appear in the upper right corner.


*Note: If your group contains multiple devices, you can select them in the Device List, then click on the Bulk Action button to execute this command on all selected devices simultaneously.

- Once the device powers off successfully, a confirmation banner will appear in the upper right corner. For those whose device is paired with Allxon Portal and supports Power Detection, the Power Detection field in Current Device Status will show Power Off, and the Connectivity graph below will indicate offline.
Power Reset
- Click on the Power Reset button to restart the device while it is ON.

- Set the pulse duration if needed, then click on the Execute button. After executing, a Resetting loading badge will appear in the upper right corner.


- Once the device resets successfully, a confirmation banner will appear in the upper right corner.

*Note: Before using this feature, ensure that the power reset line is properly connected.
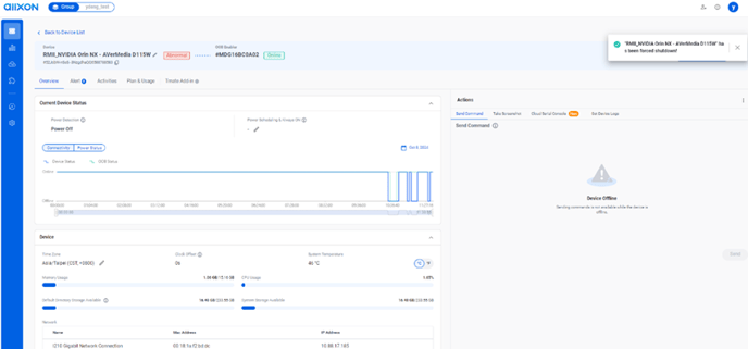
Force shutdown
- Click on the Force Shutdown button to turn off the device.

- Set the pulse duration if needed, then click on the Execute button. After executing, a Forcing Shutdown loading badge will appear in the upper right corner.


*Note: If your group contains multiple devices, you can select them in the Device List, then click on the Bulk Action button to execute this command on all selected devices simultaneously.

- Once the device shuts down successfully, a confirmation banner will appear in the upper right corner. Note that after a forced shutdown, the device status will show as Abnormal.

You’re All Set!